greenfox82 Posted April 5, 2016 (edited) Доброго времени суток. С некоторых пор возникла проблема с рисованием графика на Микротик. Рисую входящий и исходящий трафик на SFP+-интерфейсе (точнее скорость в сек). Поначалу все было ОК. Однако недавно заметил, что Заббикс показывает трафик меньше чем он есть на самом деле. К примеру сейчас показывает 378 Мбит/c, хотя на самом деле 1790 Мбит/c (если смотреть на самом МТ). В день когда график испортился ничего в заббиксе не делал и не перенастраивал. При этом на втором таком же МТ график показывает правильно. Если деактивировать этот элемент данных, а потом активировать снова, то некоторое время рисуется правильно, но через 20 минут, примерно, снова показывает на много меньше. В это время в логах заббикса ничего подозрительного, что касалось бы этого конкретного хоста не наблюдается. Обновлял РоутерОС, не помогло. Вот данные: Версия zabbix: 2.0.16 Mikrotik: CCR-1036-8G-2S+ (tile); Routeros: 6.34; Oid находил с помощью: /interface print oid R ;;; Uplink name=.1.3.6.1.2.1.2.2.1.2.1 actual-mtu=.1.3.6.1.2.1.2.2.1.4.1 mac-address=.1.3.6.1.2.1.2.2.1.6.1 admin-status=.1.3.6.1.2.1.2.2.1.7.1 oper-status=.1.3.6.1.2.1.2.2.1.8.1 bytes-in=.1.3.6.1.2.1.31.1.1.1.6.1 packets-in=.1.3.6.1.2.1.31.1.1.1.7.1 discards-in=.1.3.6.1.2.1.2.2.1.13.1 errors-in=.1.3.6.1.2.1.2.2.1.14.1 bytes-out=.1.3.6.1.2.1.31.1.1.1.10.1 packets-out=.1.3.6.1.2.1.31.1.1.1.11.1 discards-out=.1.3.6.1.2.1.2.2.1.19.1 errors-out=.1.3.6.1.2.1.2.2.1.20.1 Счетчик 64-битный: root@logsrv:/etc/zabbix# snmpwalk -v2c -c retngate 172.16.128.114 .1.3.6.1.2.1.31.1.1.1.6.1 iso.3.6.1.2.1.31.1.1.1.6.1 = Counter64: 384782403213432 Попробовал ручками опросить соответсвующий параметр, а именно входящий трафик и посчитал. root@logsrv:/var/log/zabbix# snmpwalk -v2c -c retngate 172.16.128.114 .1.3.6.1.2.1.31.1.1.1.6.1 iso.3.6.1.2.1.31.1.1.1.6.1 = Counter64: 388615694076202 Примерно через секунду снова: root@logsrv:/var/log/zabbix# snmpwalk -v2c -c retngate 172.16.128.114 .1.3.6.1.2.1.31.1.1.1.6.1 iso.3.6.1.2.1.31.1.1.1.6.1 = Counter64: 388615967356851 Потом посчитал так: 388615967356851 - 388615694076202 = 273280649 * 8 = 2186245192 / 1000000000 = 2,186 Гбит в сек. Примерно совпало с тем, что показывает роутер. Видимо snmp отрабатывает как надо. Что-то не так именно в заббиксе. Правильно я вообще посчитал? Что еще делал: 1) В настройках графика "Функция" выбрал "Все". Изначально там было "Среднее". Ставил также MAX. Не помогло. 2) Деактивировал соответсвующие элементы на несколько минут. Потом активировал. Помогло на неторое время (минут 15). И снова не правильный график. Как будто со временем счетчики переполняются и все просто не влезает. 3) Изменил кол-во поллеров с 5 до 20, также timeout до 30. Еще увеличил значения различных кэшей. Все безрезультатно. Помогите! Edited April 5, 2016 by greenfox82 Share this post Link to post Share on other sites More sharing options...
FATHER_FBI Posted April 5, 2016 1) В настройках графика "Функция" выбрал "Все". Изначально там было "Среднее". Ставил также MAX. Не помогло. 2) Деактивировал соответсвующие элементы на несколько минут. Потом активировал. Помогло на неторое время (минут 15). И снова не правильный график. Как будто со временем счетчики переполняются и все просто не влезает. 3) Изменил кол-во поллеров с 5 до 20, также timeout до 30. Еще увеличил значения различных кэшей. Все безрезультатно. Судя по этим телодвижениям, вы не умеете варить забикс. Покажите графики самого забикса, что бы можно было определить как он работает. И могу посоветовать вам, переходите на 3 версию, ее очень сильно оптимизировали. Share this post Link to post Share on other sites More sharing options...
greenfox82 Posted April 6, 2016 (edited) 1) В настройках графика "Функция" выбрал "Все". Изначально там было "Среднее". Ставил также MAX. Не помогло. 2) Деактивировал соответсвующие элементы на несколько минут. Потом активировал. Помогло на неторое время (минут 15). И снова не правильный график. Как будто со временем счетчики переполняются и все просто не влезает. 3) Изменил кол-во поллеров с 5 до 20, также timeout до 30. Еще увеличил значения различных кэшей. Все безрезультатно. Судя по этим телодвижениям, вы не умеете варить забикс. Покажите графики самого забикса, что бы можно было определить как он работает. И могу посоветовать вам, переходите на 3 версию, ее очень сильно оптимизировали. Увы, но действительно не умею я его пока готовить. Что вы имеете ввиду под графиками самого забикса? Производительность сервера, где он установлен? Перешел на 3-ю версию. Посмотрим, что за зверь... Edited April 6, 2016 by greenfox82 Share this post Link to post Share on other sites More sharing options...
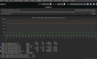
FATHER_FBI Posted April 6, 2016 Вы когда устанавливаете забикс, его сразу нужно ставить на мониторинг, используя шаблоны Template OS Linux и Template App Zabbix Server. Без мониторинга самого забикса, вы не знаете как он у вас работает и какие параметры нужно в конфиге крутить. Например мониторинг кеша Мониторинг пулеров Накрутите пулеров на максимум, сервер у вас кучу памяти сожрет. Судя по вашей ситуации на 2 версии, у вас скорей всего заканчивался кеш. Какой именно, можно узнать посмотрев данные с мониторинга. Ну и конечно же нужен тюнинг базы данных, что бы добиться примерно такого результата Share this post Link to post Share on other sites More sharing options...
greenfox82 Posted April 6, 2016 Вы когда устанавливаете забикс, его сразу нужно ставить на мониторинг, используя шаблоны Template OS Linux и Template App Zabbix Server. Без мониторинга самого забикса, вы не знаете как он у вас работает и какие параметры нужно в конфиге крутить. Спасибо за подсказку! Буду копать в эту сторону. Заббикс сегодня обновил до 3-й версии. Share this post Link to post Share on other sites More sharing options...
greenfox82 Posted April 6, 2016 (edited) Пока что у меня такие значения по кешу и поллерам И еще остоянно срабатывает этот триггер: Processor load is too high on {HOST.NAME} {Zabbix server:system.cpu.util[0,idle,avg5].last(0)}>90 Буду выяснять что грузит проц. Хотя я думал, что idle - это время простоя ЦПУ Edited April 6, 2016 by greenfox82 Share this post Link to post Share on other sites More sharing options...
greenfox82 Posted April 9, 2016 Вот что я заметил, делаешь на микротике interface reset-counters, и начинает рисоваться правильно, но только на некоторое время. Неужели из-за большого объема трафика переполняются счетчики на железке? Share this post Link to post Share on other sites More sharing options...
FATHER_FBI Posted April 9, 2016 Вот что я заметил, делаешь на микротике interface reset-counters, и начинает рисоваться правильно, но только на некоторое время. Неужели из-за большого объема трафика переполняются счетчики на железке? Я думаю что нехер делать, это же микротик. Софтовое гавнище. Share this post Link to post Share on other sites More sharing options...
greenfox82 Posted April 9, 2016 Я думаю что нехер делать, это же микротик. Софтовое гавнище. Увы, Вы правы. Но пока что-то получше преобрести, с деньгами зажимают. Хотя со своей функцией бордеров у нас микротики справляются, но глюки на ровном месте вымораживают. Share this post Link to post Share on other sites More sharing options...
MATPOC Posted April 10, 2016 (edited) Вот что я заметил, делаешь на микротике interface reset-counters, и начинает рисоваться правильно, но только на некоторое время. Неужели из-за большого объема трафика переполняются счетчики на железке? Да, проходили много раз - переполняются счетчики если тип SNMPv1 agent. Ставьте Type SNMPv2 agent. Edited April 10, 2016 by MATPOC Share this post Link to post Share on other sites More sharing options...
greenfox82 Posted April 10, 2016 (edited) Вот что я заметил, делаешь на микротике interface reset-counters, и начинает рисоваться правильно, но только на некоторое время. Неужели из-за большого объема трафика переполняются счетчики на железке? Да, проходили много раз - переполняются счетчики если тип SNMPv1 agent. Ставьте Type SNMPv2 agent. Нее, у меня изначально была 2-я версия. Кстати, проблема решилась, установкой самой последней версии. На 2-м Микротике, кстати, была довольно старая прошивка. Там никаких багов не наблюдалось. Edited April 10, 2016 by greenfox82 Share this post Link to post Share on other sites More sharing options...
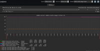
npokypop Posted September 4, 2018 Всем доброго времени суток. Сам не гуру в забиксе, но хочу победить проблему "рваного графика". Используем Zabbix 2.2.7 Template SNMP Mikrotik И вот какие графики получаются. График пинга рисую другим темплейтом и там все гуд. Если кто сталкивался, пнице в нужное место))) Share this post Link to post Share on other sites More sharing options...
TheUser Posted September 4, 2018 3 минуты назад, npokypop сказал: Используем Zabbix 2.2.7 Zabbix - это устаревшая технология (c) Saab. Mikrotik вообще ответы на snmp get присылает (запустите tcpdump на запись SNMP-трафика до этого узла)? Share this post Link to post Share on other sites More sharing options...
GrandPr1de Posted September 4, 2018 (edited) 10 часов назад, npokypop сказал: Если кто сталкивался ### Option: Timeout # Specifies how long we wait for agent, SNMP device or external check (in seconds). # # Mandatory: no # Range: 1-30 # Default: # Timeout=3 Timeout=10 В конфиге забикс сервера. Но не знаю с какой версии это появилось. Ну и проверить что б были везде где можно 64-битные счетчики. Edited September 4, 2018 by GrandPr1de Share this post Link to post Share on other sites More sharing options...
npokypop Posted September 5, 2018 14 часов назад, GrandPr1de сказал: ### Option: Timeout # Specifies how long we wait for agent, SNMP device or external check (in seconds). # # Mandatory: no # Range: 1-30 # Default: # Timeout=3 Timeout=10 В конфиге забикс сервера. Но не знаю с какой версии это появилось. Ну и проверить что б были везде где можно 64-битные счетчики. Спасибо, изменил, ждем результат. А было вот так: Цитата ### Option: Timeout # Specifies how long we wait for agent, SNMP device or external check (in$ # # Mandatory: no # Range: 1-30 # Default: Timeout=30 Share this post Link to post Share on other sites More sharing options...
npokypop Posted September 5, 2018 (edited) Не могу понять как в шаблоне менять 32 разрядный счетчик на 64 разрядный. Edited September 5, 2018 by npokypop Share this post Link to post Share on other sites More sharing options...
Sacrament Posted September 5, 2018 смотреть OIDы Share this post Link to post Share on other sites More sharing options...
EShirokiy Posted September 11, 2018 Входящий 1.3.6.1.2.1.31.1.1.1.6.{#SNMPINDEX} Исходящий 1.3.6.1.2.1.31.1.1.1.10.{#SNMPINDEX} Шаблоны лучше с нуля под свои нужны пилить. Share this post Link to post Share on other sites More sharing options...
npokypop Posted September 22, 2018 @EShirokiy Спасибо, проверяем. Share this post Link to post Share on other sites More sharing options...