Jump to content

Recommended Posts

Posted

Всем привет.
Может кто сталкивался или подскажет в какую сторону копать.

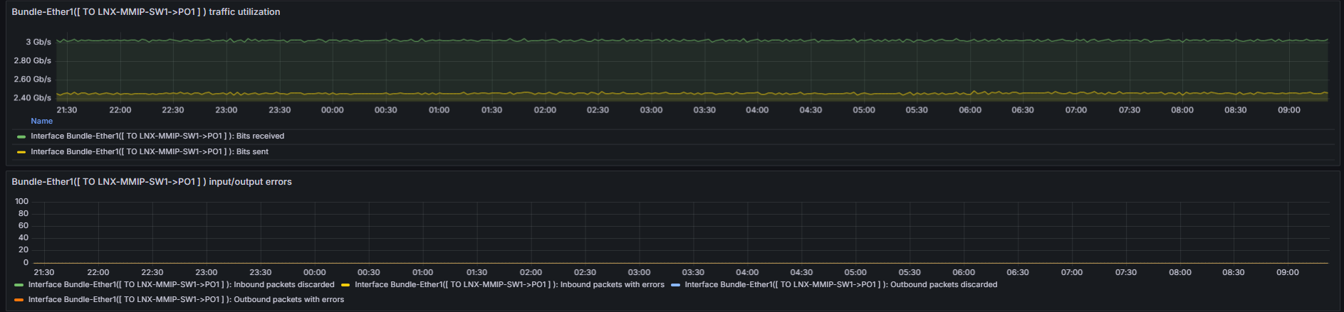
Имеем Cisco asr1001x  и Dude в качестве мониторинга. Забираем rate с порта Cisco по SNMP и в результате получаем кривой график который абсолютно не информативен. Может что то в Cisco покрутить нужно или в принципе другой мониторинг взять? Может кто сталкивался?

2025-04-18_09-16-41.png

2025-04-18_09-18-36.png

Posted
3 часа назад, vqd сказал:

Всем привет.
Может кто сталкивался или подскажет в какую сторону копать.

Имеем Cisco asr1001x  и Dude в качестве мониторинга. Забираем rate с порта Cisco по SNMP и в результате получаем кривой график который абсолютно не информативен. Может что то в Cisco покрутить нужно или в принципе другой мониторинг взять? Может кто сталкивался?

2025-04-18_09-16-41.png

2025-04-18_09-18-36.png

Зачем вам эта кривая поделка? Возьмите хотя бы заббикс что ли. А лычше его форк - глабер. Он лучше тем, что там хранение объемных статистических данных сделано в кликхаусе.

Posted

Да честно говоря я с забикс особо не работал как то. Был один раз опыт но забикс показался каким то громоздким. Дьюд легки, простой. Ну если вариантов нет, ну придется забикс изучать.

Posted
В 18.04.2025 в 16:29, vqd сказал:

Да честно говоря я с забикс особо не работал как то. Был один раз опыт но забикс показался каким то громоздким. Дьюд легки, простой. Ну если вариантов нет, ну придется забикс изучать.

А счетчики там не 32битные ли используются?

 

  • 1 month later...

Join the conversation

You can post now and register later. If you have an account, sign in now to post with your account.

Guest
Reply to this topic...

×   Pasted as rich text.   Paste as plain text instead

  Only 75 emoji are allowed.

×   Your link has been automatically embedded.   Display as a link instead

×   Your previous content has been restored.   Clear editor

×   You cannot paste images directly. Upload or insert images from URL.

×
×
  • Create New...
На сайте используются файлы cookie и сервисы аналитики для корректной работы форума и улучшения качества обслуживания. Продолжая использовать сайт, вы соглашаетесь с использованием файлов cookie и с Политикой конфиденциальности.