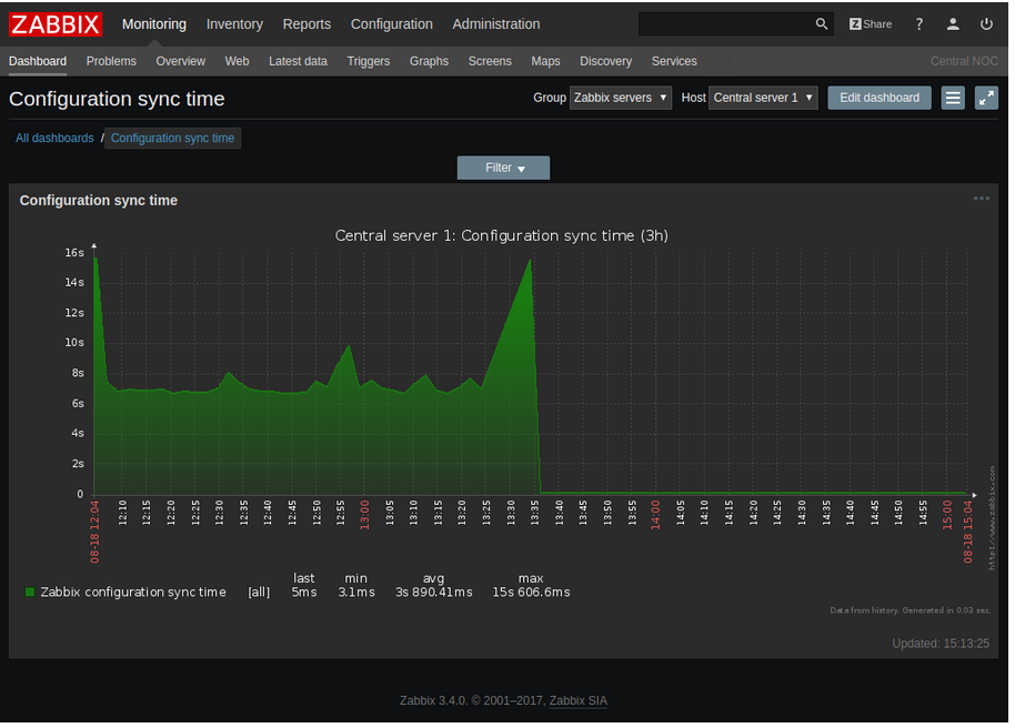
oldman84 Posted August 8, 2019 Posted August 8, 2019 Добрый день! Подскажите как изменить вид графиков в Zabbix. Что бы, так сказать, по красивее они были. Например как здесь отображено: Может что нужно дополнительно установить? Вставить ник Quote
oldman84 Posted August 8, 2019 Author Posted August 8, 2019 3 minutes ago, Sacrament said: а у вас как? вот так примерно Вставить ник Quote
Sacrament Posted August 8, 2019 Posted August 8, 2019 Включите темную тему. В настройках графика выберите не линию а заполнение. Вставить ник Quote
oldman84 Posted August 8, 2019 Author Posted August 8, 2019 9 minutes ago, Sacrament said: Включите темную тему. В настройках графика выберите не линию а заполнение. Нет такого - заполнение. Есть: нормальный, стэкируемый, круговой, расширенный круговой Вставить ник Quote
Sacrament Posted August 8, 2019 Posted August 8, 2019 (edited) В стиле отрисовки это выбирается. Edited August 8, 2019 by Sacrament Вставить ник Quote
oldman84 Posted August 8, 2019 Author Posted August 8, 2019 18 minutes ago, Sacrament said: В стиле отрисовки это выбирается. Понял. Как то раньше это не увидел. СПС Вставить ник Quote
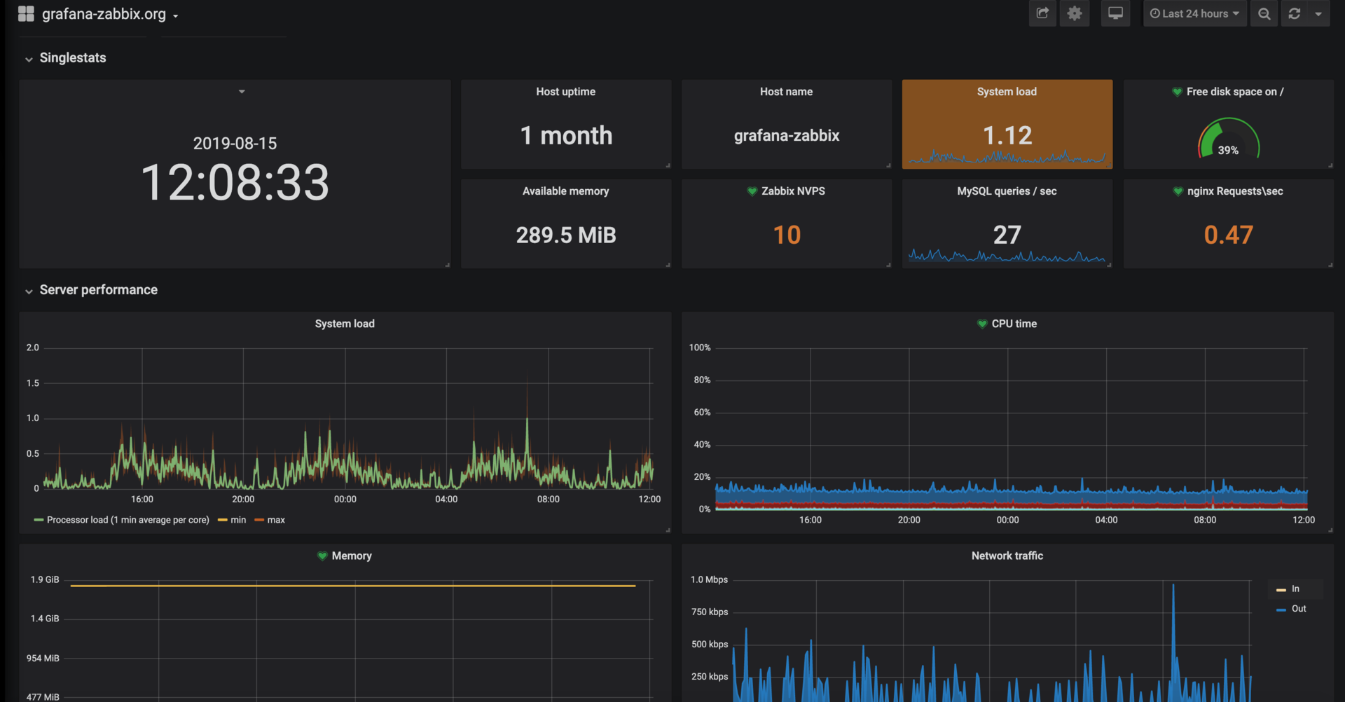
roysbike Posted August 15, 2019 Posted August 15, 2019 В 08.08.2019 в 16:05, oldman84 сказал: Добрый день! Подскажите как изменить вид графиков в Zabbix. Что бы, так сказать, по красивее они были. Например как здесь отображено: Может что нужно дополнительно установить? Рисуйте в grafana и будет вам красота Вставить ник Quote
Recommended Posts
Join the conversation
You can post now and register later. If you have an account, sign in now to post with your account.